Phiên 15/8 chứng kiến gần 78,6 triệu cổ phiếu SLD của CTCP Địa ốc Sacom (Samland) chính thức được giao dịch tại sàn Upcom thuộc trên Sở Giao dịch Chứng khoán Hà Nội.
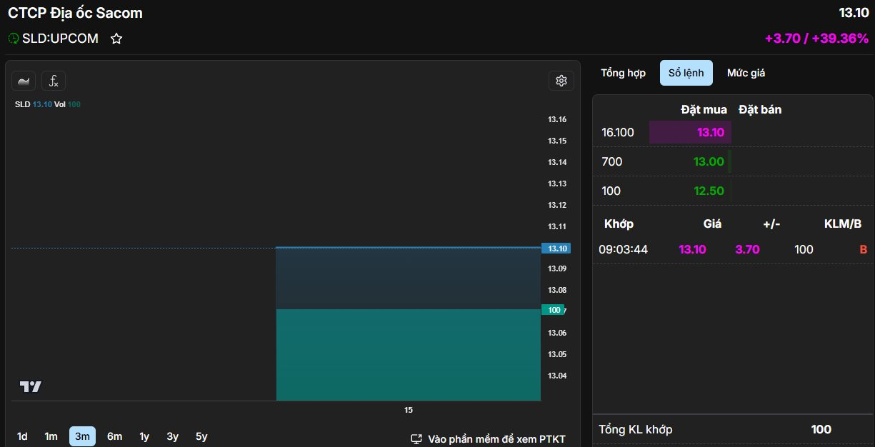
Với giá chào sàn là 9.400 đồng/cp, thị giá SLD nhanh chóng tăng hết biên độ gần 40% lên mức 13.100 đồng/cp, thanh khoản thấp với 100 đơn vị được khớp lệnh. Tại mức giá này, vốn hóa thị trường của Samland đạt 1.029 tỷ đồng.
Samland được thành lập năm 2008 – là thành viên của SAM Holdings (mã: SAM). Đây là công ty phát triển các dự án như Samland Airport ở TP. HCM với diện tích đất 1.044m2, Samland Riverside, Samland Tân Vạn, KDC Samland Nhơn Trạch, KDC Nhơn trạch, Trung tâm TM-DV-VP và căn hộ chung cư SG-HN… Về cơ cấu sở hữu, SAM Holdings là công ty mẹ, đang nắm giữ 85,71% vốn điều lệ.

Trước đó, Samland có kế hoạch niêm yết trên HOSE, tuy nhiên tới Đại hội đồng cổ đông thường niên 2023, doanh nghiệp đã xin ý kiến cổ đông và được thông qua việc hủy kế hoạch niêm yết do không còn phù hợp với định hướng của Samland. Sau đó, công ty đã chuyển hướng sang đưa cổ phiếu lên giao dịch trên UPCOM.
Thực tế, tình hình kinh doanh của công ty bất động sản này chưa thực sự khả quan. Lũy kế 6 tháng đầu năm 2025, Samland không ghi nhận doanh thu. Nhờ doanh thu tài chính hơn 5 tỷ giúp công ty có lãi trước thuế gần 380 triệu đồng.
Năm 2025, Samland đặt kế hoạch doanh thu 18,5 tỷ đồng và lợi nhuận trước thuế 825 triệu đồng. Như vậy, kết thúc nửa đầu năm 2025, công ty đã hoàn thành khoảng 46% mục tiêu lãi cả năm.
Tính tới thời điểm 30/6/2025, tổng tài sản tăng 5% so với đầu năm lên 845 tỷ đồng. Trong đó, tài sản dở dang dài hạn ghi nhận gần 708 tỷ, chiếm tới 84% tổng tài sản. Khoản mục này chủ yếu là giá trị đầu tư vào hai dự án trọng điểm gồm Khu dân cư Samland Nhơn Trạch (Đồng Nai) với quy mô 55,2 ha, đã ghi nhận 571 tỷ đồng và dự án Samland Riverside (TP. HCM) với quy mô 1.798,4 m2, đã ghi nhận 136 tỷ đồng.
Công ty có khoản đầu tư chứng khoán hơn 22 tỷ, toàn bộ là mã DNP của DNP Holding, hiện phải trích lập dự phòng gần 2 tỷ. Samland vẫn còn lỗ luỹ kế 46 tỷ đồng, tương đương 6% vốn điều lệ.
Minh Thành (t/h)

























